Introduction #
The Board-level Dashboard in Kaamfu provides insights into progress, effort, and workload across your Items Board. It gives a summarized view of task flow, assignments, and team performance, helping you understand how work is progressing at the Board level. This guide explains how to access, navigate, and interpret each section of the dashboard.
Why This Feature Matters #
Monitoring performance directly from the Items Board helps teams stay aligned and identify bottlenecks before they impact delivery.
Here’s why the Board-level Dashboard is valuable:
- It gives real-time visibility into overall Board progress and team effort.
- It helps admins and leads evaluate task distribution across Item Groups.
- It supports better planning by showing where work is concentrated or delayed.
Using this dashboard ensures your team maintains balance, accountability, and steady progress.
Who Should Read This #
This guide is ideal for anyone managing or tracking progress within a Board:
- Admins and Board Owners analyzing total effort and completion trends.
- Team Leads reviewing workload and assignments across Item Groups.
- Members who want to see how their contributions fit into the bigger picture.
All users with access to the Items Board can use this dashboard to gain performance insights.
What This Guide Covers #
This article explains how to open the Board-level Dashboard in the Items Board, understand its sections, and interpret the displayed data for better decision-making.
Feature Overview #
The Board-level Dashboard is available directly on the Items Board. It displays a detailed analysis of Board-wide data, including total effort, progress trends, assigners, and assignees.
You can open or close the dashboard anytime using the Dashboard icon in the header section of the Items Board. Once opened, the dashboard displays structured data panels, charts, and tables summarizing your team’s overall activity.
.

.
Step-by-Step Instructions #
Follow these steps to access and use the Board-level Dashboard effectively.
Step 1: Open the Items Board #
Navigate to your Items Board from the left navigation panel.
This is where the Board-level Dashboard is located and can be accessed.
Step 2: Open the Board-level Dashboard #
Click the Dashboard icon in the Items Board header to toggle the dashboard open.
This reveals the complete Board-level Dashboard view.
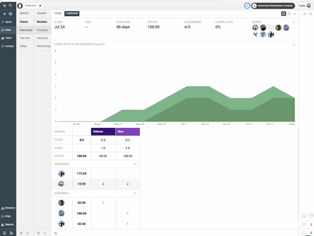
Step 3: Review the Top Row – Board Overview #
The top row summarizes your Board data, including:
- Start and end dates
- Duration
- Total effort
- Number of assignments
- Admins
.

.
Use this section for a quick overview of the Board’s time frame and scope.
Step 4: Analyze the Cumulative Flow Diagram (CFD) #
The CFD provides a visual representation of how items move across different Item Groups.
Track how tasks progress between stages (e.g., To Do → In Progress → Done). Steady, smooth lines indicate a healthy flow, while flat areas may point to bottlenecks.
.

.
Step 5: Review Item Group Data #
Scroll to the Groups section to view data for each Item Group.
You’ll find rows displaying the number of items, their aging, and total effort. This helps you compare group workloads and identify areas needing attention.
.

.
Step 6: Check the Assigners Section #
This section lists all assigners within the Board.
Each row shows how many tasks each person has assigned across Item Groups. This helps track delegation and ensure balanced task creation.
.

.
Step 7: Check the Assignees Section #
This section lists all assignees within the Board.
It shows how many tasks each member has been assigned in each Item Group, making it easy to spot workload imbalances.
.

.
Step 8: Close the Dashboard #
When done, click the Dashboard icon again to close the dashboard and return to your normal Items Board view.
These steps will help you get a complete understanding of your Board’s performance at a glance.
.

.
Related Resources #
To learn more about performance tracking and workload analysis in Kaamfu, explore these articles:
- Understanding Item Groups in a Board
- Using the Cumulative Flow Diagram for Progress Tracking
These guides complement the Board-level Dashboard and help you interpret data more effectively.
